您好,欢迎访问阜新平安防爆,阜新市平安防火防爆设备厂官网!
13941878119
0418-6285119
阜新平安防爆,阜新市平安防火防爆设备厂
联系我们

阜新平安防爆,阜新市平安防火防爆设备厂

地址:辽宁省阜新市经济开发区新都路金地花园17幢3单元205室
电话:0418-6285119

咨询热线0418-6285119

防爆线型红外光束感烟火灾探测器

发布时间:2019-06-12

FPA1005型防爆红外光束线型感烟火灾探测器
概述:
FPA1005型防爆红外光束感烟火灾探测器是由发射器和接收器成对组成,相对安装在保护空间的两端,对一定浓度的烟雾报警,属于线型的感烟火灾探测器。凡是在火灾形成前有烟雾出现的场所均可使用本产品,特别适用于展览馆、仓库、隧道、大车间、电隧道、变压器室、开关站、家具城、电站、钢厂等大空间、高举架、长距离的及石油化工、油库等易燃易爆场所。对于黑烟响应更灵敏。
工作原理:
2.1FPA1005型防爆红外光束感烟火灾探测器是线型感烟火灾探测器,发射器发射的红外光束经过保护空间,达到接收器,物质燃烧产生的烟雾扩散到光束区域,使接收器收到辐射通量减弱,当辐射通量减弱到预定的感烟动作阈值,接收器输出火灾报警信息传输到火灾报警控制器。
2.2发射器中设有红外发光二极管,间歇发出红外光,通过双凸透镜,形成近似平行的红外光束,被接收器中的光敏二极管接收,转换成电信号,经过放大检波,变为直流电压,此直流电平的大小,就模拟了红外光束的辐射通量的大小。
2.3当有一定浓度的烟雾进入光束区域,接收器内直流电平下降到烟动作阈值时,信号线输出火灾报警信号,这时接收器上的红色确认灯点亮。
2.4使用过程中,探测器窗口若聚灰尘等其它粒子,会减弱红外光束达到接收器的辐射通量,为了保证探测器的感烟动作阈值不受影响,该探测器采用硬件进行初始值漂移自动补偿,这样,较长时间缓慢增加起来的灰尘等不会引起误报。
2.5调试时探测器没有对准,光信号很小,接收器输出故障信号,当进入正常监视状态时如探测器全遮挡,接收器先输出故障信号约10秒后输出火警信号。
2.6接收器上设有六个表示信号强弱的指示灯,便于工程上的调试。
三、主要技术指标和性能:
防爆标志:ExdⅡCT6 DIPA21TA,T6
工作电压:DC24V
监视电流:≤10mA;
报警电流:≤25mA;
环境条件:温度:-15℃~+50℃;
湿度:≤95%RH;
探测距离(2种):3~100m;
保护宽度:直径14m;
外形尺寸:φ150×105mm;
颜色:红色;
重:发射器1.49㎏;接收器1.59㎏
安装尺寸:153mm
保护面积:本探测器可有效保护一园柱形区域,其最大保护区域为:
面积=长100m×直径14m;

10.jpg
四、接收器上各种功能说明:
V1为黄灯,表示接收器CS6点与G点的电压在0.5V~1.5V点亮。
V2为黄灯,表示接收器CS6点与G点的电压在1.5V~3V中点亮。
V3为绿灯,表示接收器CS6点与G点的电压在3V~4.5V中点亮。
V4为绿灯,表示接收器CS6点与G点的电压在4.5V~6V中点亮。
V5为绿灯,表示接收器CS6点与G点的电压在6V~7V中点亮。
V6为红灯,表示接收器CS6点与G点的电压在大于7V中点亮。
以上V1~V6表示接收器的信号由弱至强,黄灯表示接收器的信号弱;绿灯表示接收器在正常工作区:V5绿灯表示接收器工作在最佳状态;V6红灯表示接收器的信号很强,不能在这个状态下工作。
V7表示火警指示。
V8表示环境光线指示,一般初调试时V8不能点亮。
K1为短路连接,连接时表示抗干扰延时。
K2为短路连接,控制V8的点亮。
CS6为接收器的信号测试点。
G为负线。
XD为虚地。
P 为24V正。
G为24V负。
S、S1为一组继电器信号输出(火警)。
S2、S3为一组继电器信号输出(故障)。
电阻R为二总线输入模块的断线监控电阻。
安装:
5.1安装的基本原则:
(1)、发射器发射的红外光束接收器应能接收到。发射器与接收器之间连线周围200mm内不许有遮挡物品。
(2)、探测器应安装在烟最易进入光束区域的地方。
(3)、发射器与接收器的底座必须固定在两端无振动的垂直墙壁上,并固定可靠,不得松动。
5.2不宜安装的场所:
(1)、天棚高度超过40米;
(2)、天棚未封顶;
(3)、存在大量灰尘、干粉或水蒸气的场所;
(4)、有高温场所;
(5)、无法进行维护的场所;
(6)、阳光直射强度大于500Ius的场所,请注意:如果探测器周围为玻璃环境,请将接收器的正面向北方。
(7)、探测器垂直安装不可能的场所。

11.jpg
5.3外型与安装孔尺寸见图:
5.4安装高度:
(1)、顶面为平整面:
探测器水平安装轴线距顶面的距离为
H1=H-h1≤30cm
式中:H1—探测器水平安装轴线距顶面的距离;
H---地面与项面之间的距离;
h1—探测器的安装高度。
当H≤5米时,H1=30cm;
当5米≤H1≤8米时,30cm≤H1≤150cm,且4.7m≤h1≤6.5m;
(2)、上顶面为不规则顶面(人字形、圆弧形等)
当H≤5m时,h1≤H-100cm;
当5m≤H≤8m时,h1=H-30cm;
当H>8m时,探测器应分层安装:当H=8-14m时分二层安装,安装高度分别为6.5米、13.5米;
当H=14~20m时,分三层安装,安装高度分别为6.5米、13.5米、19.5米。
(3)、安装位置参考下图:

12.jpg
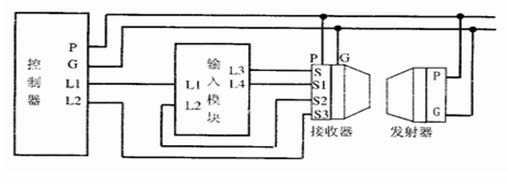
接线方式:
6.1 电平输出方式:
与二总线火灾报控制器连线如下图,需要各配套厂家自行设计专用接口,通过专用接口模块将红外光束探测器接到各自的二总线火灾报控制器上。

13.jpg
其中,L1,L2为二总线,24V,0V为控制器直流24V电源;
S为接收器的信号线,P为探测器24V,G为探测器OV。
需要指出的是:专用接口上的“S”与“G”两端为电压信号。探测器处于正常监控状态其两端电压为3~5.5V左右,断线或全遮挡光束时故障信号其两端电压为8~10V左右,火警状态其两端电压为15V以上,共三种电压等级的信号。
6.2 继电器输出开关量信号:
红外光束的接收器内部有一个正常监控继电器,当处于正常监控状态时,接点信号S2、S3闭合(导通),当出现断线初调试无信号,则S2、S3断开,火警时S、S1闭合(导通),平时正常监视状态下断开。因而根据上述情况与二总线输入模块有二种接线方式:
第一种:根据输入模块终端有一个断线监控电阻,接入接收器R位置,这时,光束断任一线或无光信号,则接收器会报出故障信号。

14.jpg
第二种:探测器的触点信号S2、S3控制二总线的任一根线,S、S1接入输入模块的输出端,当火警时,S、S1闭合给输入模块一个短路信号,由此,输入模报出火警传给控制器,通常情况下,在工程,不知道输入模块的监控电阻,才选择此种接线方法。
现场调试:

15.jpg
7.1调试:
(1)、检查发射接收器底座是否垂直安装牢固,无松动现象,否则,因底座松动易产生误报火警。
(2)、打开接收器外壳,检查环境光线指示V8,如灯亮,则不能调试,一般有二种情况:
a.室内有灯光且很强,必须关灯进行调试;
b.室内有太阳光射进来,且必须在没有太阳光的情况下调试
(一般是早晨,傍晚或阴雨天气下进行)。
(3)、在V8不亮的条件下,调整接收器螺母,其中旋转发射器的调整螺母最有效,使V5指示灯亮(红灯旁),这时探测器处于最佳工作状态。
(4)、拨码开关SW的设备:
a.对射距离在20米内,SW1为“ON”,SW2为“OFF”。
b.对射距离在20米~60米,SW1为“OFF”,SW2为“ON”状态。
c.对射距离在60米~100米,SW1为“ON”SW2为“ON”状态。
光束对灵敏度的对射距离在有一定的关系,调试人员根据环境位置而进行设置SW,如果环境恶劣可将SW1、SW2都拨在“ON”位置。
(5)、当用短路导线代替两位拨码开关时,原拨码开关的“ON”位置表示导线连接;“OFF”位置表示导线断开。
7.2火警检测:
当探测器调试正常后(绿色指示灯V5或V4亮)用手或遮挡物使黄灯V1亮或黄灯V1和V2都闪亮,使其保持十秒钟,这时能报出火警信号,大红灯V7点亮。
7.3调试中常见故障及原因:
探测器通电后,始终有故障报警,原因是:
(1)、探测器上电源未接通或接触不良,断线;
(2)、发射器与接收器没对准,需旋转调整螺母,使V5指示灯亮;
(3)、调试过程中,有时红色确认灯亮,报火警,勿需复位,继续调试,直至使V5指示灯亮。
八、报警系统的管理和维护:
报警系统在正常工作中,应有专门的管理人员,对探测器安装位置及使用环境要非常清楚。报警系统要定期检查,保证报警系统处于正常工作状态,一般报警系统每个月全面检查一次,每半年进行模拟火灾实验,同时清除探测器窗口上的灰尘,使V4和V5指示灯亮。
在正常工作中,出现下列情况时,有可能误码报火警:
(1)、有水蒸气,较多的灰尘很快进入光束区域;
(2)、有遮挡物或飞鸟停留在探测器窗口上;
(3)、打雷或剧烈振动,或探测器底座松动;
(4)、多人聚在一起吸烟。
综上所述,如有报警信号发生,值班人员必须综合考虑,并在现场查看,有效地处理火灾信号。如果探测器误报火警,一般在控制器上断24V电源复位10秒后,能消除误报。如果是真火警出现,一般复位10秒后,继续报火警。
布线要求:本探测器的接受器与火灾报警控制器的信号二总线相连,可采用截面积≥1.0m㎡的RVS型双绞线,发射器连DC24V电源,可采用截面积≥1.5m㎡的BV线。连接模块与光束连接器的连线最好为1.0m㎡的多股软线。

标签:全部

推荐资讯

0418-6285119